Facebook Instagram Youtube

Veszély a közlekedésben: ki veszélyeztet kit és hogyan

Veszély a közlekedésben: ki veszélyeztet kit és hogyan
2014.10.22
Megpróbáljuk meghatározni, hogy mi veszélyes és mi nem, mi a különbség a veszély és a veszélyérzet között, megpróbáljuk megfogalmazni, hogy a valódi veszély elhárításáért ki mi tehet.

 
Folyamatosan halljuk, hogy a kerékpározás veszélyes, ezért elkezdtünk a veszéllyel magával foglalkozni. Megpróbáljuk meghatározni, hogy mi veszélyes és mi nem, mi a különbség a veszély és a veszélyérzet között, megpróbáljuk megfogalmazni, hogy a valódi veszély elhárításáért ki mi tehet.
 
Elsőként a VS.hu-n jelent meg (az alább is olvasható) írásunk. A Nemzeti Közlekedési Napok konferencián pedig László János előadásában ezt továbbelemzi, már kitérve arra is, hogy a településeken az integrált infrastruktúra mennyit tud segíteni a problémákon.
 
2014. október 30-i frissítés:Költséghatékony forgalomtechnikai eszközök használata a településen belüli kerékpáros közlekedés fejlesztésére című előadást a siófoki Hotel Azurban 2014. október 29-én kb. 11 órától lehetett hallani. Az előadást videóra vettük, és az előadás vázát képező prezentációt erre a linkre kattintva külön is megnézhetitek. 
 

Írásunk a vs.hu-n:
 
“…mik lehetnek a teendők, hogy mindenki szempontjából még kevésbé legyen veszélyes biciklivel közlekedni.”
 
A VS.hu a fenti címmel kért tőlem cikket. Itt az elején csak visszakérdeznék: miért? Veszélyes biciklivel közlekedni? Alább igyekszem inkább erre a kérdésre választ találni, bemutatni, hogy mi veszélyes és mi nem, mit kell tenni a valódi veszélyek megszüntetése érdekében.
 
Veszélyes biciklizni, ezt halljuk nap mint nap. Közlekedési szakemberektől, rendőröktől, autóval utazóktól, olyanoktól is, akik elindulnának biciklizni, de nem mernek. És persze ezzel van tele a média, a sajtó – ha a kerékpározás szóba kerül - biztosan állítja, a kerékpározás veszélyes. Ha ennyien állítják ezt, érdemes megvizsgálni alaposan, hogy mi veszélyes, mi nem, mi okoz veszélyérzetet, annak mi köze van a valódi veszélyhez, és főleg azt, hogy szerepeinktől függően mi a saját viszonyunk ehhez a veszély dologhoz.
 
Nézzük a kerékpárral közlekedő szempontjából elsőként: veszélyben van-e, ha közlekedik? Könnyen előfordulhat. Ha más veszélyezteti. Mármint egy másik jármű vezetője, általában autóké. Mi okozhatja, hogy veszélybe kerül? A nagy sebességkülönbség elsősorban, aztán az, hogy nem érzékelik egymást, de az is előfordul, hogy nem értik egymás kommunikációját, „más nyelvet beszélnek”. Röviden tehát a veszélyt az erősebb jármű jelenléte és az együttműködés hiánya okozza. Ezek valódi veszélyek, és ezek miatt az ember veszélyérzete is megalapozott. A veszély foka sok mindentől függ, ezúttal azt nézzük meg, hogy a közlekedési infrastruktúra milyensége hogyan befolyásolja azt. 
 
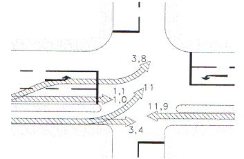
A sebességkülönbség okozta veszély látszólag megszüntethető, ha a két járműtípust két külön útra tereljük. „Autók az autóúton, kerékpárok a kerékpárúton”. Ez elsősorban lakott területen kívül valósítható meg, ott, ahol a két út nem keresztezi egymást sűrűn. Mert egy olyan kereszteződésben például, mint amit az alábbi ábra mutat, a két jármű vezetője csak akkor észleli egymást, ha már össze is ütköztek. 
 
 
A fenti kép mindjárt meg is mutatja, hogy a veszélyt leginkább az egymás észlelésének hiánya okozza. A képen a fák takarják el egymástól a közlekedőket, de ezek nélkül sem valószínű, hogy észlelnék egymást, mivel kiesnek egymás látóköréből. Nem véletlen, hogy ilyen kereszteződésekben történik a legtöbb baleset. Ezek valószínűségét mutatja az alábbi – osztrák vizsgálat alapján készített – ábra. (Baleset valószínűsége ahhoz képest, hogyha a kerékpáros a többi járművel egy felületen és egy irányban közlekedne). 
 
Forrás: Wolfgang Rauch: Utak a kerékpározáshoz   
 
Igen, nem tévedés, az elkülönített kerékpárúton szemből (a párhuzamos úttest forgalmával ellentétes irányból) érkező kerékpáros majd 12-szer nagyobb veszélyben van, mintha az úttesten haladna. 
 
Persze van egy helyzet, amikor minden megfordul, a kerékpár és vezetője válik a veszély forrásává, akkor, ha a gyalogosok számára fenntartott felületen biciklizik. Ott ő a nagyobb, gyorsabb, nehezebben érzékelhető. Ezért is mondjuk, írjuk minden adandó alkalommal: ne bringázz a járdán! 
 
Mit gondol erről („kerékpározni veszélyes”) a gépkocsi vezetője? Ő, aki azt a bizonyos erősebb, nagyobb, gyorsabb járművet vezeti, ami - mint fentebb írtam – maga a valódi veszélyforrás. Ő valójában nincs tényleges veszélyhelyzetben, elég ritka, hogy ő sérül meg egy esetleges ütközésnél. Viszont az, hogy az úton előtte haladó kerékpár akadályozza a vágyott száguldásban, elég ok, hogy egyre hangosabban kiáltsa: „le az útról a kerékpárokkal, mert életveszélyes”. (Leglátványosabb példája ennek, amikor az egyirányú utcában szemből jövő és jól látható kerékpárost félti. Mitől is? Hát saját magától.)
 
Ezek után nézzük meg, mit gondol a kerékpározás veszélyességéről a közlekedés tervezője. Ő nagyon fontos, ő alakítja ki az infrastruktúrát. Ő is veszélyt érez? Igen, természetesen: azt a veszélyt, hogy egy baleset során őt vonják felelősségre, mint tervezőt-engedélyezőt. Így aztán mindent megtesz azért, hogy szétválassza egymástól a két jármű közlekedését, hogy az elavult szabályokat betarsa. Csakhogy ez lehetetlen, ahogy korábban írtam (kereszteződések okán pl.). Sebaj, akkor a kereszteződésekben nem alakít ki megfelelő átkelőt a kerékpároskolnak, a zebrán meg ugye tilos biciklizni, és ezt manapság már egyre inkább be is tartatják. Már az is megtörtént (Debrecen körzetében például), hogy a kereszteződések előtt több száz méterrel kiteszik a „kerékpározni tilos” táblát, onnét lehet tolni, taxiba vagy éppen helikopterbe ülni. A hatóság biztonságra törekvése szempontjából persze a tökéletes megoldás a kerékpározás teljes betiltása lenne, de eddig még nem jutottunk el (bár „igény lenne rá”, ahogy mondani szokták). 
 
Összefoglalva: a kerékpározás nem veszélyes, nem harap, nem bánt. Ha valamelyik jármű veszélyes a kerékpáros közlekedésre, az a gépjármű. Az igazi veszély azonban az együttműködés hiánya a közlekedésben, és az, hogy a közlekedéspolitika irányítói és persze a tervezők nem is terveznek olyan közlekedési rendet, amely segíti a közlekedő felek együttműködését, éppen ellenkezőleg, minden módon gátolják azt. Furcsa módon mégsem arról szólnak a cikkek az újságokban, mégsem arról beszélnek a tévéműsorokban, ha szóba kerül a téma, hogy csökkenteni kellene a gépjárművek sebességét, hogy az utakat át kell építeni a együttműködő közlekedés igényeinek megfelelően, hanem arról, hogy veszélyes kerékpározni, városban nem is lehet, de ha mégis, vigyázzon magára a bringás, és vegyen fel láthatósági mellényt meg sisakot is. Mintha ezek oldanák meg a fent leírt problémákat. 
 
Írta: László János
Megjelent: a VS.hu-n 2014. október 21-én
 
 

 

Kapcsolódó hírek

15%-kal több kerékpározót mértek Budapesten 2020-ban, decemberben 61%-kal többet, mint egy éve

A BKK öt, nyilvánosan elérhető adatokat mutató kerékpárszámlálóján 15 %-kal nagyobb forgalmat mértek 2020-ban, mint 2019-ben. A 2020-ban összesen mért 2.771.710. kerékpározó rekord azóta, hogy egyszerre öt helyen mérik a biciklis forgalmat. A bicikliutak és sávok aszfaltjába telepített detektorok felett még télen is többen kerékpároztak: a 2019 decemberi biciklis forgalmat már 2020 december közepén túlszárnyalták a budapestiek, a bringás forgalom télen nőtt leginkább 2019-hez képest. A Csepelre vezető Weiss Manfréd úton mérték a legnagyobb éves (26%-os) növekedést, a budai rakparton pedig 2020-ban mértek először 1 milliónál több kerékpározót számoltak. Munkanapokon és munkaszüneti napokon is nőtt a kerékpáros forgalom, ami az otthoni munkavégzés, az oktatási intézmények és vendéglátóhelyek bezárása mellett kiemelkedő.

2021.01.11 |  aron
Így lett kerékpársáv a Nagykörúton és más fontos főútvonalakon

2020 legnagyobb és leghíresebb hazai kerékpárosbarát fejlesztése a nagykörúti kerékpársáv volt. A régóta várt, belvárosi kerületeket összekötő kerékpársávok tesztüzemét a tavaszi koronavírus-járvány elkerüléséhez kapcsolódóan indították el, majd a népszerűségét látva kisebb változtatásokkal ősszel meg is tartották. Cikkünkben összefoglaljuk, hogyan ért be több évtized várakozása, milyen volt a fogadtatása, miken vitáztunk és milyen lehetőséget ad a Nagykörút jövőjének, ezzel Budapestnek ez a kétszer két, olcsón és gyorsan kivitelezett sárga csík. A történet nem csak a Nagykörútra érvényes, akkor is érdemes elolvasnod visszaemlékezésünket, ha nem a környéken élsz, mert a tapasztalatok máshol is hasznosak lehetnek.

2020.12.29 |  aron
Itt találod Budapest és környéke kerékpárboltjainak térképét

Térképre tettük Budapest bringaboltjait és szervizeit. Jó böngészést!

2021.02.03 |  aron